This website requires JavaScript.
Explore
Help
Register
Sign in
Sovereignty
/
jecs
Watch
1
Star
0
Fork
You've already forked jecs
0
mirror of
https://github.com/Ukendio/jecs.git
synced
2025-11-18 17:22:52 +00:00
Code
Issues
Projects
Releases
Packages
Wiki
Activity
Actions
a3ff4e3fa0
jecs
/
thesis
/
images
/
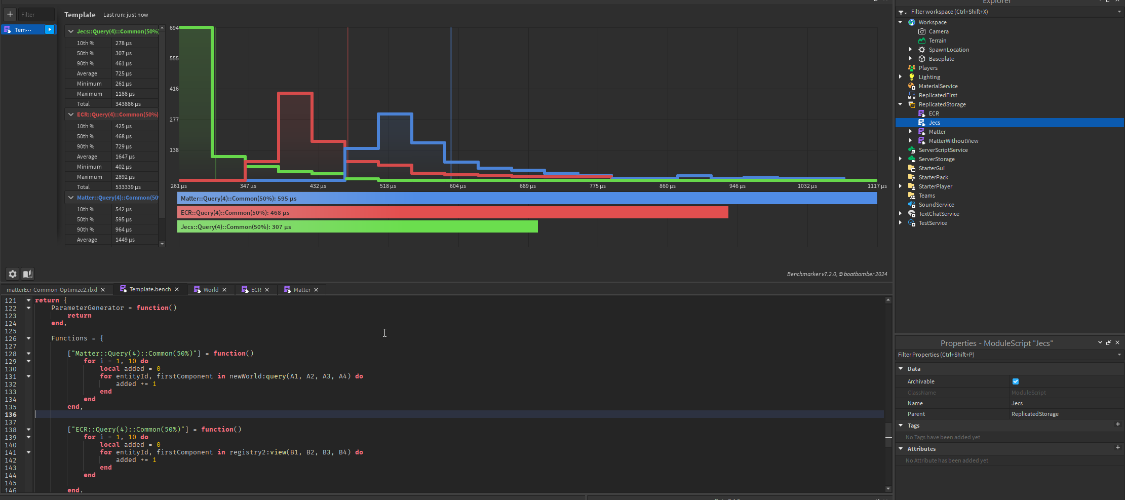
queries.png
Ukendio
6cafbc1221
Rebase
2024-04-23 17:10:49 +02:00
201 KiB
2221x987px
Raw
History