This website requires JavaScript.
Explore
Help
Register
Sign in
Sovereignty
/
jecs
Watch
1
Star
0
Fork
You've already forked jecs
0
mirror of
https://github.com/Ukendio/jecs.git
synced
2025-11-18 17:22:52 +00:00
Code
Issues
Projects
Releases
Packages
Wiki
Activity
Actions
75f2584bf4
jecs
/
assets
/
image-3.png
153 lines
61 KiB
Text
Raw
Normal View
History
Unescape
Escape
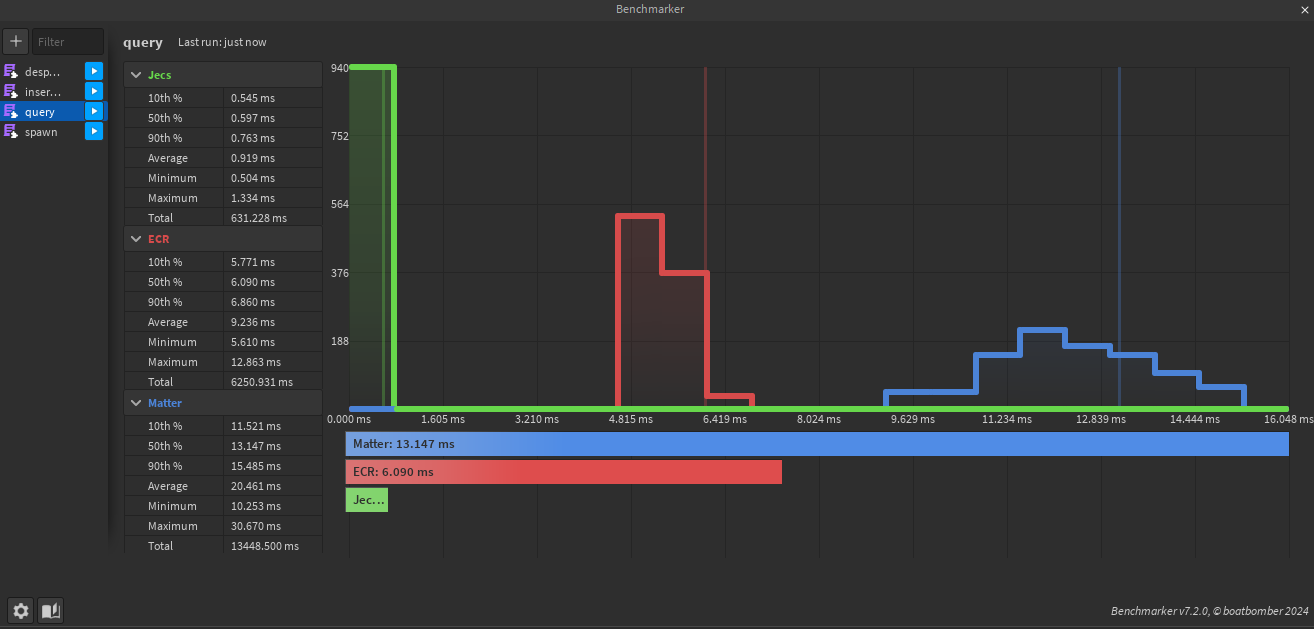
Include ECR in benchmark
2024-04-25 14:41:41 +00:00
<EFBFBD>
PNG
Update Matter's time
2024-09-26 13:40:50 +00:00